Por lo generel los reproductores vienen con uncodigo de colores estandar para identificar cada uno de lo cables a la hora de hacer la instalacion, a continuacion detallare cada uno de los colores y donde se conectan:
A donde debe ir conectado cada color de los cables al instalar el reproductor?
Amarillo.- 12 voltios constantes. Es el cable de la memoria del reprodutor, debe tener corriente constantemente para que no se borren las memorias ni la hora. Conéctalo a la caja de fusibles donde siempre exista voltaje aún apagando el auto. Tip: si al apagar el vehículo se pierden las “memorias” del estereo, el cable amarillo quedó mal conectado. Al apagar el switch del vehículo este cable debe seguir recibiendo voltaje.
Rojo.- 12 voltios a la ignición. Va a la caja de fusibles donde exista voltaje solo cuando el coche esté encendido. Si lo prefieres puedes conectarlo donde conectaste el cable amarillo y así no se apagará el estereo al apagar el vehículo, esto solo si deseas que el reproductor funcione aun cuando el switch de del
Negro.- Tierra (-)
Gris.- Positivo (+) de la bocina delantera derecha.
Gris con línea negra.- Negativo (-) de la bocina delantera derecha.
Blanco.- Positivo (+) de la bocina delantera izquierda.
Blanco con línea negra.- Negativo (-) de la bocina delantera izquierda.
Violeta.- Positivo (+) de la bocina trasera derecha.
Violeta con línea negra.- Negativo (-) de la bocina trasera derecha.
Verde.- Positivo (+) de la bocina trasera izquierda.
Verde con línea negra.- Negativo (-) de la bocina trasera izquierda.
Azul obscuro.- En caso de contar con antena eléctrica, éste cable se encarga de subir la antena cuando enciendes el estereo y la baja cuando lo apagas. Obviamenta va conectado a la antena eléctrica.
Azul obscuro con línea blanca.- Este cable se encarga de encender y apagar el amplificador. Conéctalo al “remote” del amplificador (en caso de contar con amplificador). Tip: A veces al poner un CD se apaga el amplificador. Esto indica que se conectó el cable de remoto del amplificador al cable azul sin línea; si pasa esto verifica que esté conectado al cable azul con línea.
Anaranjado.- Este cable se encarga de desvanecer la iluminación del estereo en la noche cuando se encienden las luces del coche y se conecta a algún cable que tenga voltaje al encender las luces. Si no se conecta no pasa nada, solamente se ilumina el estereo con la misma intensidad en el día o en la noche.
CONEXIÓN DE UN AMPLIFICADOR
Los amplificadores requieren grandes cantidades de potencia y por lo tanto, consumen grandes cantidades de corriente. Es por esto que casi siempre requerirás conectar el cable de alimentación directamente a la batería. Este cable debe de ser lo más grueso posible, ya que con él alimentarás lo que más energía consume en tu equipo, EL AMPLIFICADOR.
Así también se recomienda colocar un portafusible lo más cercano a la batería. Este protegerá a tu equipo de sufrir algún corto.
Este cable irá conectado directamente a tu amplificador, o al distribuidor de corriente o portafusibles (en caso de contar con más de un aparato). El valor de los fusibles se determina por la suma de los fusibles de cada uno de los aparatos en el equipo.
El positivo POWER o BATT irá conectado al portafusibles o distribuidor o a la batería directamente.
La tierra de tu amplificador irá conectada al chasis del vehículo, o al distribuidor de tierras, según sea el caso. Este viene indicado en tu amplificador como GROUND o GND. Se recomienda que este cable sea del mismo grosor que el cable del positivo.
El REMOTE o REM irá conectado al POWER REMOTE o P. CONT de tu estereo. Este cable sale desde tu estereo por lo general es de color azul con una raya blanca.
La ubicación de los amplificadores en tu vehículo puede ser en innumerables lugares, como debajo de un asiento, en tu cajuela, pegado a los respaldos, etc. Es solo cuestión de echar a volar la imaginación. Checa las imágenes de instalaciones añadidas a este manual, y otendrás innumerables ejemplos.
Algo que es muy importante a la hora de colocar un amplificador, es de que se cuide de no colocarlo de cabeza, o colocarlo en un lugar muy encerrado, ya que esto puede provocar su sobrecalentamiento.
Recuerda desconectar el polo positivo de tu batería antes de hacer la instalación de cualquier aparato.
Configuraciones de Amplificadores
En esta sección explicamos las distintas opciones a la hora de instalar los amplificadores en los distintos vehículos. La elección del sistema depende de varios factores a saber:
1) Cuanto se desea invertir en la instalación.
2) Que tipo de sistema se desea. (Sistema para competir, un sistema de alta calidad, publicidad móvil ó simplemente mejorar el sistema original del vehículo.)
3) Posibilidades de instalación en el vehículo.
Comenzaremos por una guía detallada tomando como ejemplo los amplificadores Boss AMERICAN (R) que también sirven de guía para la instalación de otros sistemas.
Se utiliza especialmente para refuerzo de bajas frecuencias.
El altavoz debe soportar olgadamente la potencia de salida.
El mismo debe poseer una impedancia acorde con los requerimientos del amplificador
MODO 2 CANALES: En este conexionado se conectan 2 altavoces, uno en cada canal.
Es un sistema simple que permite mejorar el sonido en instalaciones originales.
Se puede aprovechar la potencia brindada por el autoestereo y sumar la del amplificador.
MODO TRIMODE: Para amplificadores que soporten trimodo esta es una opción interesante.
Se aprovecha toda la potencia para los bajos y se sale en estereo a altavoces para alta frecuencia con sus respectivos filtros pasabanda.
El filtro depende de los altavoces utilizados.
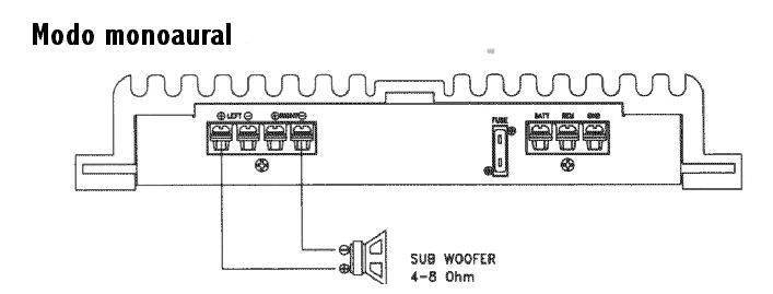
MODO 4 CANALES: En amplificadores para 4 canales que soporten conexión en puente se puede obtener la máxima salida de cada canal para exitar subwoofers y obtener excelentes graves.
MODO 3 CANALES: Otra opción válida. Un canal para bajas frecuencias y la otra salida en modo estereo con dos altavoces full range, que cubran olgadamente medios y agudos.
Por supuesto los altavoces deben soportar siempre la máxima potencia de salida del amplificador.
MODO 6 CANALES: Instalación sencilla no requiere explicaciones. Muy utilizada para mejorar los sistemas originales.
Algunos amplificadores incluyen un control de tonos que permite hacer una leve ecualización del sistema.
Este modo aprovecha al máximo la potencia de salida y permite cubrir toda la gama de frecuencias.
Recordamos que el amplificador debe soportar el trabajo trimodo y ser estable a baja impedancia.
Asegúrese de que su amplificador cumpla con estas normas.

8 comentarios:
Gracias fue de excelente ayuda la información, y además muy bien explicada
Curso on-line
"Sistemas de Sonido en el Automóvil" Puedes ver algunas páginas de muestra en: https://sites.google.com/site/sistemasdesonidoautomovil/home
Precio del curso: 20€
Tengo un bora 2006, y compre hace poco un estereo sony. el tema es que al querer conectarlo me di cuenta de que tenían distintas fichas, que no encajaban con las de mi nuevo reproductor, que puedo hacer?
oye esta super bien todo solo falta como poner los cables blanco y rojos
tengo un nissan rogue que tiene radio original pero no llevan la coneccion para instalar un equipo de sonido que puedo hacer? gracias
Amigo yo tengo una duda al conectar un capacitor y la bateria se.descarga tengo que quitar de nuevo el capacitor he instalarlo de vuelta para poder llevar a recargar mi bateria y ponerla
Muy importante la información .muchas gracias
Muy importante la información muchas gracias.
Publicar un comentario